摘要:分析對比了長輸燃氣管道安全保護距離的相關法律、規章、規范,介紹了相關研究成果,分析和總結了管道、鐵路、公路、通信線纜、電力設施、橋梁與長輸燃氣管道,輸氣站、放空管
安全運行 地基沉降對燃氣管道設施的損害及對策
摘要:通過對東莞市區的現場調查,分折地基沉降對燃氣管線設施的損害,在允許地基沉降的前提下,提出了相關的解決措施。關鍵詞:燃氣管線;調壓箱;下沉;補償管1 引言因填筑地固結壓密而產
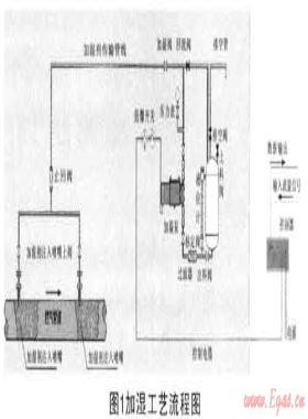
安全運行 燃氣加濕技術解決因城市氣源轉換造成管網泄漏的方案
摘要:文章闡述了城市氣源轉換時因天然氣與人工煤氣組分不同所導致的舊燃氣管網泄漏問題,探討了天然氣加濕的的必要性,介紹了加濕劑的選用和加濕流程.根據燃氣損耗率等數據的統
安全運行 安全流變-突變模型在井噴事故中的應用分析
摘要:針對井噴事故從量變到質變整個過程的特征,首次運用安全流變一突變理論,分析了油氣井從溢流到發生井噴整個過程的規律,描述了井噴事故中安全流變的特點及其影響因素。運用安
安全運行 火山巖儲層儲集空間的構成
中國東部中新代含油氣盆地中發育各種類型的火山巖,在這些火山巖中發現了具有商業價值的油氣藏,該類油氣藏正成為中國中新生代盆地勘探的新領域[1]。儲層預測是火山巖氣藏
安全運行 深水立管嚴重段塞流控制方法及其模擬分析
由于流量和地形的影響,深水立管中常會出現嚴重段塞流,表現為壓力和流量強烈波動,給油氣田生產帶來很大危害。岡此,有必要對深水立管嚴重段塞流的形成機理、危害、預測和控制
安全運行 欠平衡鉆井溢流風險分析方法
摘要:川渝地區采用欠平衡鉆井技術提速效果明顯,但在鉆進過程中,易發生發現氣層后關井不及時,壓井循環排氣套壓過高的問題。對欠平衡鉆井溢流風險進行評估,可以為每口欠平衡井制訂
保障燃氣安全必須加強對標準規范的宣貫
摘要:分析了燃氣用戶安全事故、燃氣管道安全事故的類型、原因及燃氣標準規范為防范這些安全事故所作出的相應規定。強調指出,為了保障燃氣安全,必須加強對標準規范的宣傳和貫徹
安全運行 川渝油氣田碎屑巖儲層測井解釋及流體識別
摘要:四川盆地侏羅系-上三疊統的蓬萊鎮組、沙溪廟組和須家河組等碎屑巖儲層具有低孔低滲、巖性復雜、儲集空間種類多、單砂體規模較小但累積厚度較大、橫向變化大、含水飽和
老小區居民樓前架空燃氣管與“架空電線”安全距離適用規范的探討
通過現行燃氣及電力行業規范研讀,提出老小區燃氣工程中樓前架空燃氣管與樓前“架空電線”安全距離適用規范,為老小區燃氣工程設計及施工提供相關參考。
預防開挖及鉆探作業導致燃氣事故的管理監督
摘要:分析了我國開挖及鉆探作業的管理監督現狀。介紹了荷蘭開挖及鉆探作業管理監督的措施——建立KLIC聯盟、頒布并實施相應的法律法規、采用風險管理方法,提出了相
安全運行 地鐵雜散電流對埋地鋼質燃氣管道的腐蝕
摘要:分析了地鐵雜散電流的形成、對埋地鋼質燃氣管道的腐蝕機理及腐蝕特點,探討了寧波市地鐵雜散電流的防護措施,對埋地鋼質燃氣管道的地鐵雜散電流腐蝕防護提出了建議。關鍵詞
普光氣田集輸系統安全控制與應急管理
摘要:我國高含硫氣田大規模開發尚屬首次,缺乏成熟配套的安全控制技術、標準規范和管理體系,安全生產和應急處置面臨一系列技術難題。普光氣田硫化氫含量高、壓力高、集輸系統點
高含硫氣田安全隱患及員工安全技術培訓
摘要:高含硫氣田因天然氣中H2S含量高,具有劇毒、強腐蝕、易形成硫沉積、水合物等特點,其開發過程中的設備管理、人員健康、環境污染風險大大增加:①如果相關工藝措施不到位,設備
試析北京市天然氣供應安全問題
摘要:針對北京市天然氣供應面臨的主要安全問題,本文試圖運用社會學的理論,從氣源供應安全保障、輸配管網利用率和應急儲備能力等幾方面分析影響天然氣供應安全的主要原因,并提出
強化安全責任,創建和諧發展
地下燃氣管道作為城市基礎設施是用來傳輸天然氣、液化石油氣、煤氣的管道系統。燃氣管道鋪設于大街小巷,居民小區,猶如環繞城市的一根“血脈”,涉及到千家萬戶公
安全運行 地鐵雜散電流對鋼質埋地燃氣管道的腐蝕
摘要:分析了地鐵雜散電流對鋼制埋地燃氣管道的腐蝕機理及危害,并簡述了寧波市地鐵雜散電流的防護措施,最后針對鋼制埋地燃氣管道的防護提出幾點建議。關鍵詞:地鐵;雜散電流;鋼制埋
佛山燃氣搶險資源的整合規劃
摘要:借鑒燃氣行業及其他相關行業的成功經驗,結合集團公司搶險資源現狀,提出了搶險資源整合規劃。關鍵詞:搶修;搶險;燃氣安全管理;資源整合Integration and Planning of Gas Emerge
安全運行 日本城市燃氣的安全管理
摘要:介紹了日本城市燃氣行業的管理,探討了日本城市燃氣行業目前和將來采取的安全管理舉措。關鍵詞:日本城市燃氣行業;安全目標;安全管理City Gas Safety Management in JapanZHA
重視城市燃氣安全管理制度的建立與落實 促進燃氣事業健康發展
自改革開放以來,我國的城市燃氣事業得到迅速發展,2009年我國城市燃氣普及率已達到91.41%,但由于設施老化、設備陳舊、技術落后、管理不善等因素,燃氣事故頻發。根據華潤燃氣
安全運行 天然氣調壓站火災爆炸事故樹分析
摘要:采用事故樹分析法,對天然氣調壓站火災、爆炸事件進行定性分析。通過計算基本事件的結構重要度系數,認為點火源對燃氣火災爆炸的影響要大于燃氣泄漏,提出了預防措施。關鍵詞
安全運行 天然氣管道泄漏事故后果量化評價分析
摘要:針對天然氣管道泄漏后,可燃氣云形成的爆轟、火球熱輻射事故,量化了兩種事故對人體造成的傷害及危害半徑,結合算例進行了分析計算。關鍵詞:天然氣管道;泄漏;事故后果;爆轟;火球熱
安全運行 工程因素對頁巖氣產量的影響——以北美Haynesville頁巖氣藏為例
摘要:我國頁巖氣開發尚處于前期探索階段,分析國外成功的開發案例具有重要的借鑒作用和參考價值。在對北美Haynesville頁巖氣藏生產數據進行統計和分析的基礎上,總結了工程因素
安全運行 油氣井井噴失控滅火仿真平臺的研究與應用
摘要:為了解決油氣勘探、開發過程中因各種異常復雜情況(特別是在有毒有害氣體泄漏、著火擴散蔓延)導致油氣井井噴失控著火后的處理技術難題,開展了油氣井井噴失控滅火現場仿真
安全運行 安岳地區上三疊統須二上亞段致密砂巖氣藏 氣井產能控制因素
摘要:四川盆地安岳地區上三疊統須二上亞段氣藏是近年來四川盆地發現的儲量規模最大的上三疊統須家河組氣藏,但試采過程中暴露出氣井測試產量與投產后產量差異大的大題。
