摘 要:為了正確評價天然氣凈化過程能量利用狀況及節能潛力,以分析為基礎,基于過程推動力原理解析了天然氣凈化系統的能過程,將天然氣凈化過程船損失分為動量損失、傳熱損失和傳質損失,從而建立起了天然氣凈化過程的能量結構模型。隨后應用該模型對四川盆地普光氣田高含硫天然氣凈化裝置能狀況進行了分析,結果表明:①天然氣凈化系統的損失主要發生在傳熱過程和傳質過程,其損失率分別為75.3%和20.1%;②傳質過程的損失主要發生在胺液解吸再生過程,應用逐層塔板分析方法得知該過程的總火效率約為10.0%,主要損失發生在重沸器和冷凝器中。最后,為了提高胺液解吸再生過程的能效率,采用雙效精餾工藝改造胺液解吸再生過程,通過高壓塔頂氣體與低壓塔底物流進行換熱,回收高壓塔頂冷凝熱量,降低低壓塔底重沸器熱量,使胺液解吸再生過程能耗降低了11.0%,效率提高了27.0%。
關鍵詞:天然氣凈化 過程推動力 能量結構模型 能 損失 效率 胺液解吸再生 雙塔精餾 普光氣田
Energy analysis of a natural gas purification process based on the process driving model:A case history of the Puguang Gas Field,Sichuan Basin
Abstract:In order to correctly evaluate energy utilization and energy-saving potential in a natural gas purification process,we divided the exergy loss in the whole process into that of momentum,of heat and of mass transfer based on the process driving force,and thus established an energy structure model in the case of a purification plant in the Puguang Gas Field,Siehuan Basin.On this basis,we made an analysis which showed that both the heat and mass transfer process accounting for 75.3%and 20.1%respectively are the most exergy loss process in this plant.Because the exergy loss in the mass transfer process mainly occurs in the amine regeneration process,the method of plate-to-plate exergy analysis was applied to calculate the cumulative exergy efficiency of amine regeneration process of about l0.0%,and also found that the main exergy loss occurred in the reboiler and condenser.With the introduction of double-effect distillation into the amine regeneration process,the heat exchange was done between the overhead high pressure gas and the low-pressure bottom stream to recover the overhead high pressure condensing heat,and reduce the energy needs for the lowpressure bottom reboiler.The results showed that the application of double effect distillation helped not only reduce the energy consumption of the amine regeneration process by ll.0% but increase the exergy efficiency of this plant by 27.0%.
Keywords:natural gas purification,process driven force,energy structure model,exergy loss,amine regeneration,distillation tower,Puguang Gas Field,Sichuan Basin
為了正確評價天然氣凈化過程能量利用狀況和節能潛力,以分析為基礎,應用過程推動力原理分析天然氣凈化系統的能過程。過程推動力是為了推動過程進行所必須付出的代價[1]。對于任何實際能量系統或化工過程中都存在“三傳”,即動量傳遞、熱量傳遞和質量傳遞。流體流動的推動力是壓力差或位差,熱量傳遞的推動力是溫度差,質量傳遞的推動力是濃度差[2]。因此,大部分過程系統的損失均可分為動量損失、傳熱損失和傳質損失。為此,基于過程推動力原理,運用分析方法研究天然氣脫硫過程能量的傳遞和轉換過程,確定天然氣凈化裝置能的薄弱環節及節能改造的方向,從而采用合理的技術改造手段使天然氣凈化流程的成本、能耗、產率或者收益等性能指標達到最優[3-8]。
1 基于過程推動力的天然氣凈化過程能量結構模型
高含硫天然氣凈化裝置是含硫天然氣開發過程中重要的組成部分,主要包括脫酸氣、脫水、硫磺回收、尾氣處理、酸水汽提單元,且各操作單元之間存在物流交換,從而組成一個復雜的大規模過程系統。中國石油化工股份有限公司普光氣田(以下簡稱普光氣田)天然氣凈化裝置的原料氣中H2S含量為13%~l8%、CO2含量為8%~l0%,天然氣凈化難度大。為滿足高含硫天然氣凈化要求,普光氣田天然氣凈化裝置采用MDEA二級吸收法脫硫脫碳、TEG法脫水、常規Claus硫磺回收、加氫還原吸收尾氣處理的天然氣凈化工藝路線(圖1)。

依據天然氣凈化過程能分析所確定的凈化過程3種炯損失,并借鑒“白箱”分析模型將各天然氣凈化操作單元視為一個“白箱”,每個“白箱”內的損失為動量損失、傳熱損失和傳質損失3部分,從而建立了如圖2所示的天然氣凈化過程能量結構模型,圖2中∑Exsup和∑Exgain為外界供人凈化過程的能及產品凈化天然氣物流獲得的能;∑Exs,sup和∑Exs,gain為脫酸氣單位供人和獲得的能;∑ExD,sup和∑ExD,gain為脫水單位供人和獲得的能;∑ExR,sup和∑ExR,gain為硫磺回收單位供入和獲得的能;∑ExT,sup和∑ExT,gain為尾氣處理單位供人和獲得的能;∑ExW,sup和∑Exw,gain為酸水汽提單位供入和獲得的能;∑Ip、∑IH、∑IT,分別為凈化過程產生的動量損失、傳熱損失和傳質損失;IS,P、IS,H、IS,T分別為脫酸氣單位產生的動量損失、傳熱損失和傳質損失;ID,P、ID,H、ID,T分別為脫水單位產生的動量損失、傳熱損失和傳質損失;IR,P、IR,H、IR,T分別為硫磺回收單位產生的動量損失、傳熱損失和傳質損失;IT,P、IT,H、IT,T分別為尾氣處理單位產生的動量損失、傳熱損失和傳質損失;IW,P、IW,H、IW,T分別為酸水汽提單位產生的動量損失、傳熱損失和傳質損失。

根據平衡原理,天然氣凈化過程的方程如下:
∑Exsup=∑Exgain+∑ILoss (1)
其中
∑ILoss=∑IP+∑IH+∑IT (2)
∑Exsup=ExS,sup+ExD,aup+ExR,sup+ExT,sup+ExW,sup (3)
∑Exgain=ExS,gain+ExD,gain+ExR,gain+ExT,gain+ExW,gain (4)
∑IP=IT,P+ID,P+IR,P+IT,P+IW,P (5)
∑IH=IT,H+ID,H+IR,H+IT,H+IW,H (6)
∑IT=IT,T+ID,T+IR,T+IT,T+IW,T (7)
天然氣凈化過程的效率(h)為:

凈化單元的局部有損失率(ξ)為:

凈化過程的動量損失率為:

凈化過程的傳熱損失率為:

凈化過程的傳質損失率為:

根據以上公式,表l為天然氣凈化過程分析結果。

由表l可以看出,硫磺回收單元和尾氣處理單元效率最高,這是由于這2個單元主要為過程余熱回收單元,將過程反應產生的余熱通過余熱鍋爐進行回收;而脫酸氣單元和脫水單元的效率較低是由于其再生過程為一個能低效的過程。從整個過程的損失分布來看,脫酸氣單元的損失最高,這是由于普光氣田天然氣凈化廠處理的原料氣中H2S含量很高,需要更大溶劑循環量才能使凈化氣達到商品氣標準,這導致再生過程的能耗大大增加,而溶液再生過程為典型的低效過程,因此造成了較高的損失。
由天然氣凈化過程能量結果模型可知,天然氣凈化裝置損失可分為3類:由流動阻力造成的損失(IR)、換熱過程損失(IH)和非平衡傳質過程損失(IT)。表2為天然氣凈化過程損失分布結果。

從表2中可以看出,天然氣凈化過程主要損失為換熱過程和傳質過程,換熱過程的損失可以通過換熱流程優化來降低;其次,傳質過程損失是另一主要損失部分,而胺液解吸再生過程的傳質損失為最大損失部分,傳質過程的損失需要通過優化其氣液傳質過程來降低。
2 基于能量結構模型的雙塔精餾改造
天然氣凈化過程能分析表明,傳質過程為主要損失部分。而對于天然氣凈化過程,傳質過程損失主要發生在醇胺的解吸再生過程,因此,再生塔是傳質損失主要產生部位。采用逐層塔板分析方法對再生塔進行能分析[9],確定降低胺液解吸再生過程損失的途徑。
2.1 再生塔逐層塔板炯分析
再生塔利用塔底重沸器(R)提供的熱量提高醇胺溶液中酸氣組分的化學位能,推動酸氣組分向氣相發生傳質。普光氣田天然氣凈化廠脫酸氣單元中胺液再生塔采用浮閥板式塔,由20塊塔板組成,塔徑為2000mm,板間距為500mm,塔板堰高為70mm,堰長為1050mm。
圖3表示再生塔中第j層塔板上能量的傳遞與轉換過程。現以其作為研究對象,對該層塔板進行分析。

由第j-1層塔板下降的液相(其組成、溫度、壓力和流量分別為xk,j-1、Tj-1、pj-1和Lj-1)與由第j+1層塔板上升的氣相(其組成、溫度、壓力、流量分別為yk,j+1、Tj+1、pj+1和Vj+1)相接觸。液相中流量為DLj的部分被氣化,進入組成、溫度、壓力和流量分別為yk,j、Tj、pj和Vj的氣相中。氣相中流量為DVj的部分被冷凝,進入組成、溫度、壓力和流量為xk,j、Tj、pj和Lj的液相中。液相其余部分進入到組成、溫度、壓力和流量分別為xk,j、Tj、pj和Lj的液相中。氣相其余部分進入到組成、溫度、壓力和流量分別為yk,j,Tj,pj和Vj的氣相中[10]。
通過上面分析可知,在該層塔板中發生的復雜過程主要包括4個過程:
1)液相轉移過程。該過程引起物流間的傳熱和傳質過程。
2)液相氣化過程。該過程為相變過程。
3)氣相轉移過程。該過程引起物流間的傳熱和傳質過程。
4)液相冷凝過程。該過程為相變過程。
在第j層塔板能量轉化過程中,一部分物理能轉換為擴散能,其余部分物理能為推動傳質過程而被損耗掉。由第j層塔板能衡算式可得:
-DExph,j=DExdiff,j+Ij (13)
式中-DExph,j和DExdiff,j為進入和流出第j層塔板所有物流的物理能和擴散能。
逐板效率為:

全塔的能衡算為:
∑-DExph,j=∑DExdiff,j+∑DIj (15)
依據再生塔逐層塔板分析,在再生塔逐層塔板計算的基礎上,可以得到各層塔板上氣液相物流的物理能和擴散能,進而計算各層塔板的損失和熱力學效率。結合流程模擬軟件的模擬結果,應用逐層塔板分析法,對胺液再生塔進行逐層塔板分析。圖4為損失分布圖,從圖4可知再生塔的損失主要發生在再生塔頂上部解吸擴散損失和塔頂冷凝器(C)、塔底重沸器中傳熱物理損失。

在考慮解析塔分析的同時,必須兼顧解析塔內酸氣解析效果,圖5所示為再生塔內酸性氣體組分分布情況。
圖5顯示了再生塔內酸性氣體H2S和CO2氣相分壓及其液相平衡分壓沿再生塔的分布情況。酸性氣體的平衡分壓由朱立凱及金汀[11-12]建立的酸氣在醇胺溶液中的平衡溶解度模型計算。從圖5可知,酸氣解吸過程在再生塔第2層塔板上的解吸驅動力最大,致使其損失也最大。而在重沸器及冷凝器中氣液相達到相平衡,解吸驅動力消失。從圖5還可以看出,CO2的解吸驅動力要大于H2S的解吸驅動力,這也驗證了實際運行中CO2比H2S更易從醇胺溶液中解吸出來。

從再生塔逐層塔板損失分布特點可知,再生塔的節能潛力主要體現在塔頂冷凝器排棄的熱量未加以利用而被浪費,以及再生塔各層塔板的能效率不高導致整個解吸過程的能量利用率較低。
2.2 雙效精餾過程節能分析
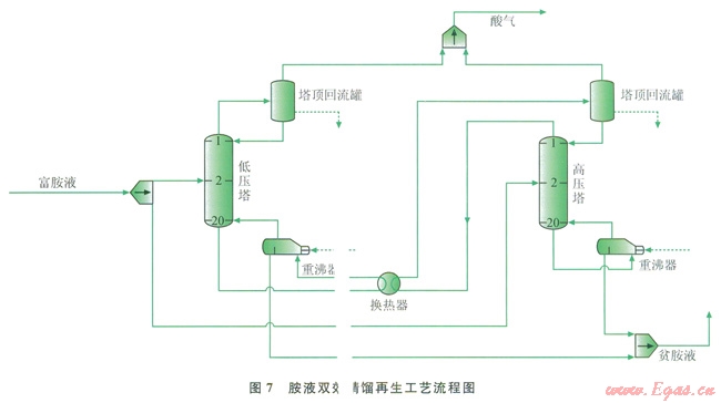
采用雙效精餾過程可以提高胺液解吸再生過程的熱力學效率。圖6為雙效精餾操作流程示意圖,圖中F1、F2分別為低壓塔和高壓塔進入的物料;D1、D2分別為低壓塔和高壓塔頂出來的氣體;W1、W2分別為低壓塔和高壓塔的塔底出來的液體。高、低壓塔分別進等量物料,只對高壓塔底再沸器供入加熱蒸氣,而低壓塔底物流通過與高壓塔頂產生的蒸氣換熱獲得熱量,以作為低壓塔底再沸器的熱源。雙效精餾過程通過回收高壓塔頂熱量來提高精餾過程的能效率。雙效精餾工藝在石油化工和精細化工過程中有廣泛的應用[13-16],通過更合理地利用余熱,節約能源,降低成本,更經濟有效地改進再生塔的操作,做到降低操作能耗,在天然氣凈化過程中有著重要的現實意義。

圖7為應用ProMax軟件模擬醇胺溶液雙效精餾再生工藝流程。將胺液再生過程分為高、低壓2個再生塔,高、低壓塔分別得到等量從吸收塔中出來的醇胺溶液,各塔處理量為原再生塔的一半。在高壓塔頂增加冷凝器,并在低壓塔底配置再沸器,以避免低壓塔的塔底液體加熱量達不到分離要求所需的溫度,同時避免高壓塔頂的氣體冷卻量達不到冷卻量要求。

2.3 改造結果分析
表3為胺液雙效精餾解吸再生工藝和常規解吸工藝操作參數的ProMax模擬結果。模擬結果表明,雙效精餾過程大約降低了胺液再生過程能耗ll.0%。對雙效精餾過程中高壓塔和低壓塔采用逐層塔板分析方法進行研究,確定高壓塔和低壓塔內的能量利用和損失分布情況,以了解雙效精餾過程的節能原理。

圖8、9為高壓塔和低壓塔逐層塔板損失分布圖。


從損失分布圖可以發現,由于雙效精餾過程將再生塔的外部損失合理利用,不僅大大降低了胺液解吸再生過程的熱量消耗,而且也降低了能損失,提高了整個胺液解吸再生過程的效率。將雙效精餾過程看成一個整體,其胺液解吸再生過程的效率為12.7%,較之于傳統流程單塔解吸過l2.7%,較之于傳統流程單塔解吸過程,效率提高了約27.0%。
3 結束語
依據分析方法對高含硫天然氣凈化裝置的能過程進行分析。基于過程推動力將天然氣凈化過程的損失分為動量損失、傳熱損失和傳質損失,從而建立了天然氣凈化過程的能量結構模型。應用該模型對四川盆地普光氣田高含硫天然氣凈化裝置的能進行分析,確定了主要損失發生在傳熱過程和傳質過程,其損失率分別為75.3%和20.1%。并針對天然氣凈化裝置能薄弱環節的特點,采用雙塔精餾的方法有效提高胺液解吸再生過程的能效率,使胺液解吸再生過程能耗約降低了ll.0%,效率提高了約27.0%。
參考文獻
[1]朱明善.能量系統的炯分析[M].北京:清華大學出版社,1988.
ZHU Mingshan.Exergy analysis of energy systems[M].Beijing:Tsinghua University Press,1988.
[2]KALLRATH J.Mixed integer optimization in the chemical process industry:Experience,potential and future perspecrives[J].Trans IChemE,Part A:Chemical Engineering Research Design,2000,78(6):809-822.
[3]CHAUDHURI P D,DIWEKAR U M.Process svnthesis under uncertainty:A penalty function approach[J].AIChE Journal,1996,42(3):742-752.
[4]吳基榮,毛紅艷.高含硫天然氣凈化新工藝技術在普光氣田中的應用[J].天然氣工業,2011,31(5):99-102.
WU Jirong,MAO Hongyan.Application of new technologies on high H2S gas conditioning in Puguang Gas Field[J].Natural Gas Industry,2011,31(5):99-102.
[5]王治紅,李智,葉帆,等.塔河一號聯合站天然氣處理裝置參數優化研究[J].石油與天然氣化工,2013,42(6):561-566.
WANG Zhihong,LI Zhi,YE Fan,et al.Parametcr optimization of natural gas processing plant of Tahe 1#[J].Chemieal Engineering of Oil&Gas,2013,42(6):561-566.
[6]廖鐵,蘇夢瑤,李法璋,等.萬州天然氣凈化廠硫磺回收單元 蒸汽與凝結水節能優化措施[J].石油與天然氣化工,2013,42(6):582-587.
LIAO Tie,SU Mengyao,LI Fazhang,et al.Energy saving optimization measures of steam and condensation water of sulfur recovery unit in Wanzhou Natural Gas Purification Plant[J].Chemical Engineering of oil&Gas,2013,42(6):582-587.
[7]王世建,冉文付,陳奉華.天然氣凈化裝置低負荷運行節能措施探討[J].石油與天然氣化工,2013,42(5):447-451.
WANG Shijian,RAN Wenfu,CHEN Fenghua.Discuss on the energy-saving measures of low-load operation of natural gas purification device[J].Chemical Engineerin9。f Oil&Gas,2013,42(5):447-451.
[8]王林平,魏立軍,楊會豐,等.天然氣凈化廠脫硫裝置能耗計算及測試方法[J].油氣儲運,2013,32(10):1101-1106.
WANG Linping,WEI Lijun,YANG Huifeng,et al.Energy consumption calculation and test method for desulfurization unit in gas processing plant[J].Oil&Gas Storage and Transportation,2013,32(10):ll01-1106.
[9]馬弘,張兵,林長青,等.高效塔盤在天然氣脫硫工藝中的應用[J].石油與天然氣化工,2012,41(4):373-377.
MA Hong,ZHANG Bing,LIN Changqing,et al.Application of a high efficiency tray in natural gas desulfurization process[J].Chemical Engineering of Oil&Gas,2012,41(4):373-377.
[10]孫志發,何耀文,蔣楚生.用非平衡熱力學方法分析精餾塔板的能最行為[J].化工學報,l986,5(2):162-170.
SUN Zhifa,HE Yaowen,JIANG Chusheng.Exergy analysis of distillation stages by non equilibrium thermodynanlics[J].Journal of Cherllical Industry and Engineering(China),l986,5(2):162-170.
[11]朱利凱,陳賡良.硫化氫和二氧化碳在二異丙醇胺、甲基二乙醇胺水溶液中平衡溶解度的數學模型[J].石油學報:石油加工,l987,3(2):75-82.
ZHU Likai,CHEN Gengliang.An mathematical model of equilibrium solubility of H2S and CO2 in H2S-CO2-MDEA-H2O system[J].Acta Petrolei sinica:Petroleum Processing Section,l987,3(2):75-82.
[12]金汀.天然氣預處理工藝計算軟件——RSP軟件I.酸性氣體在胺溶液中的溶解度計算程序[J].石油與天然氣化工,1992,21(1).57-63.
JIN Ting.Process calculation software of natural gas pretreatment RSP software I.Solubility calculation programme of acid gas in triethanolamine solutions[J].Chemical Engineering of Oil&Gas,1992,21(1):57-63.
[13]KIM Y H.Rigorous design of extended fully thermally coupled distillation columns[J].Chemical Engineering Journal,2002,89(1/3):89-99.
[14]代文陽,顧麗莉,郭曉濤,等.雙效精餾節能技術研究進展[J].化工科技,2013,21(1):54-57.
DAI Wenyang,GU Lili,GUO Xiao tao,et al.Rescarch progress on energy-saving technologies of double-effect distillation[J].Science&Technology in Chemical Industry,2013,21(1):54-57.
[15]CHIANG T P,HLYBEN W L.Comparison of dynamic performances of three heat integrated distillation columns[J].Industrial&Engineering Chenlistry Rescarch,1988,27(1):99-104.
[16]SANJEEV K,TIWARI C N.Optimization of daily yield for an active double effect distillation with watcr flow[J].Energy Conversion&Management,1990,40(6):703-715.
本文作者:李奇 吳小林 馬利敏 胡世鵬
作者單位:中國石油大學(北京)機械與儲運工程學院
中國石化石油勘探開發研究院
中國石油大學(北京)化學工程學院
您可以選擇一種方式贊助本站

支付寶轉賬贊助

微信轉賬贊助
